
Бурж.Adsense.Сетка мультиязычных сайтов (21 сайт)
4 дня 23 часа
URL скрыт
Права подтверждены
Публичный аукцион
Безопасная сделка
Описание
Сетка из мультиязычных сайтов (21 штука). Все домены в зоне .com под CF
Подробнее...
Сайты на движке WordPress в режиме мультисайта, каждая языковая версия в папке (hreflang настроены для каждой статьи)
Каждый сайт имеет версию на следующем языке:
1. Английский
2. Немецкий
3. Турецкий
4. Французский
5. Итальянский
6. Китайский
7. Испанский
8. Португальский
9. Японский
10. Русский
+ не некоторых Вьетнамский и Корейский
Платные темы и плагины: Reboot, Clearfy Pro.
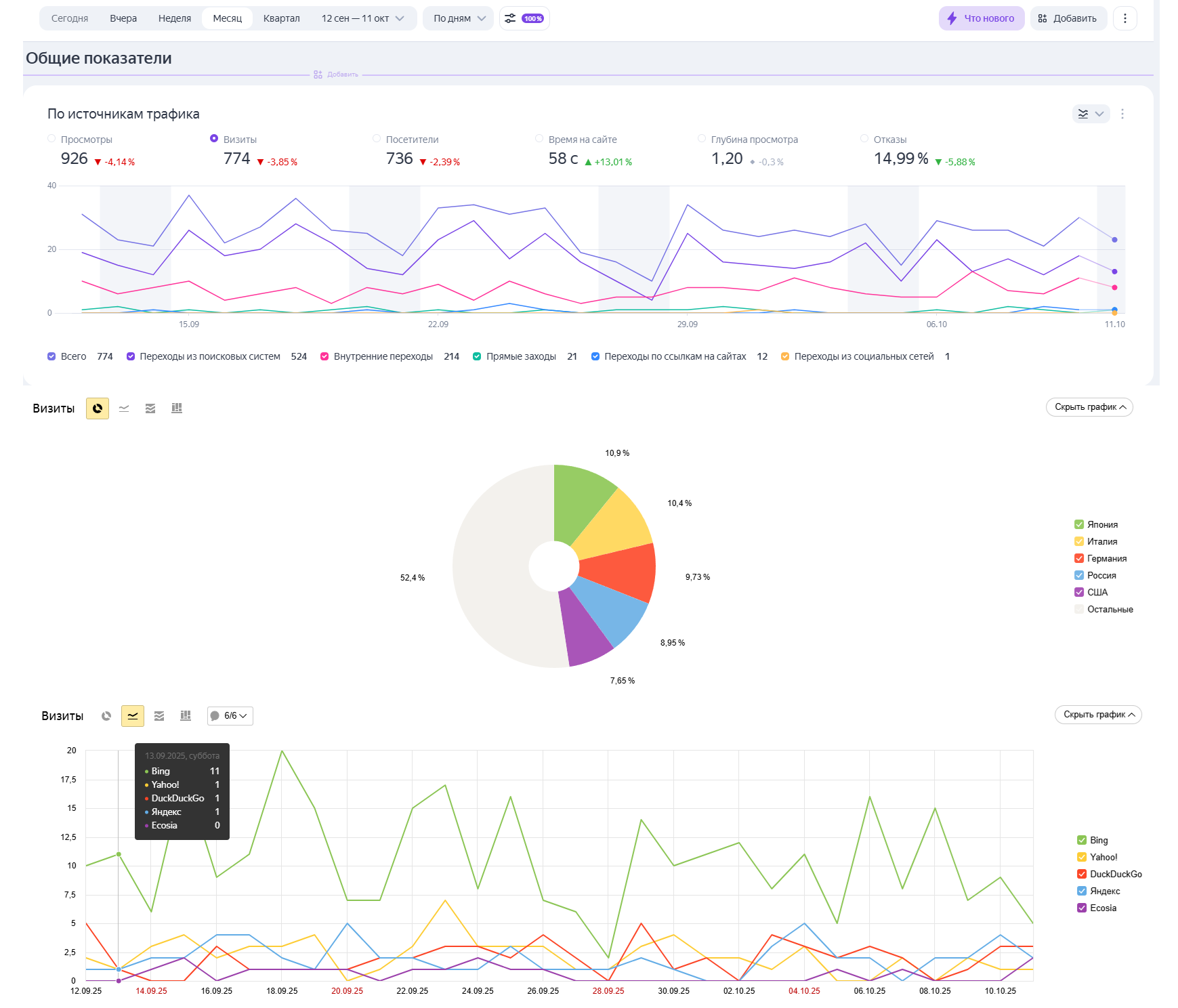
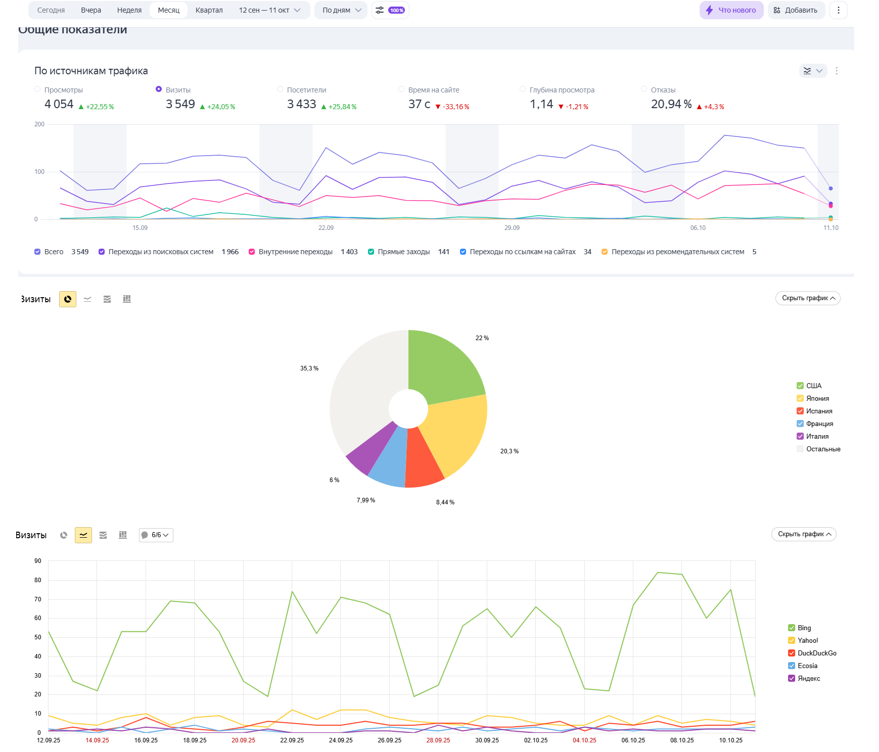
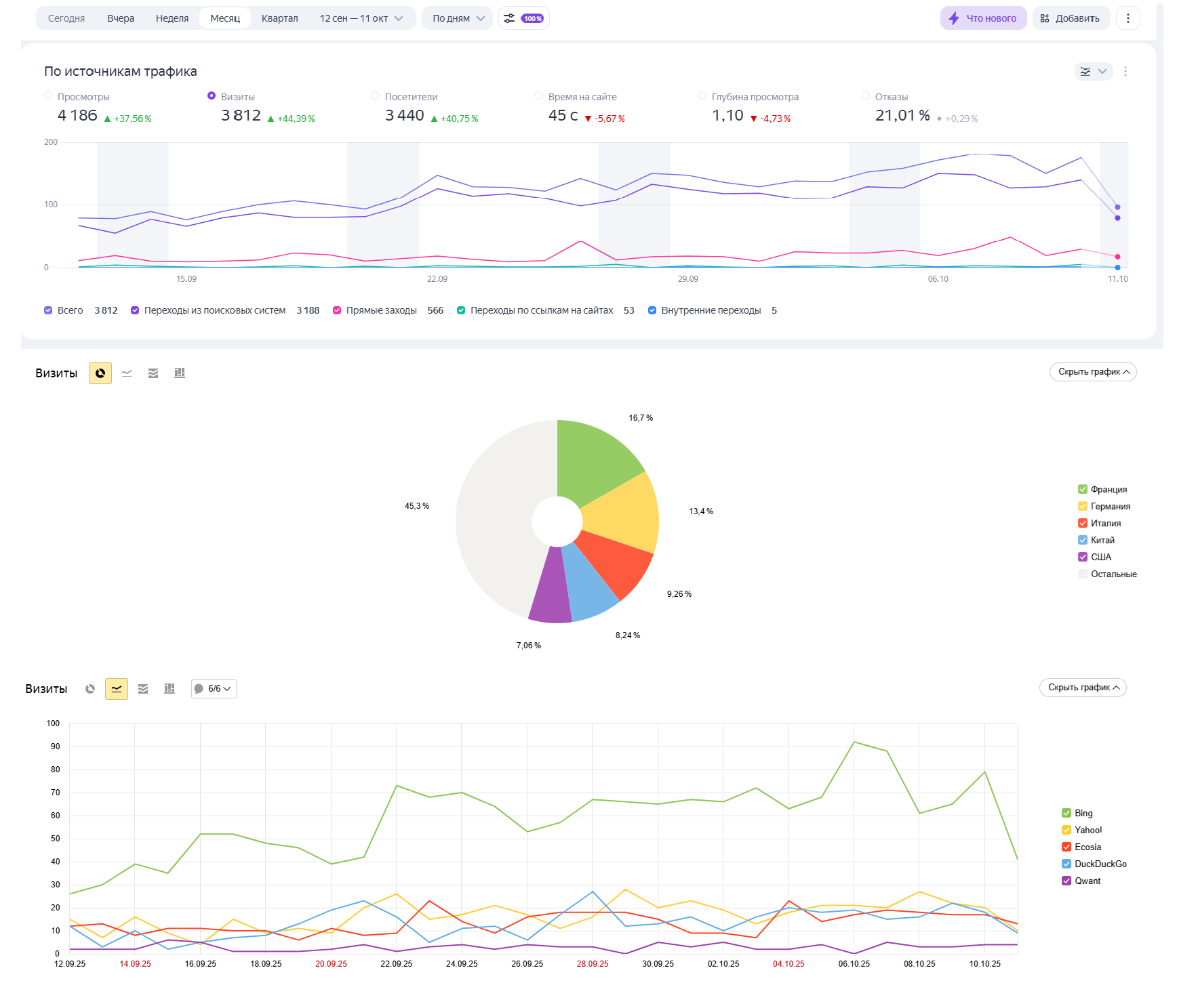
На приложенных скринах все параметры каждого сайта.
Санкции поисковых систем Санкций нет
Вместе с сайтом передается Вместе с сайтом отдам алгоритм на котором построен контент для всех сайтов (схема полностью автоматизирована, но нужно покапать софт), без софта
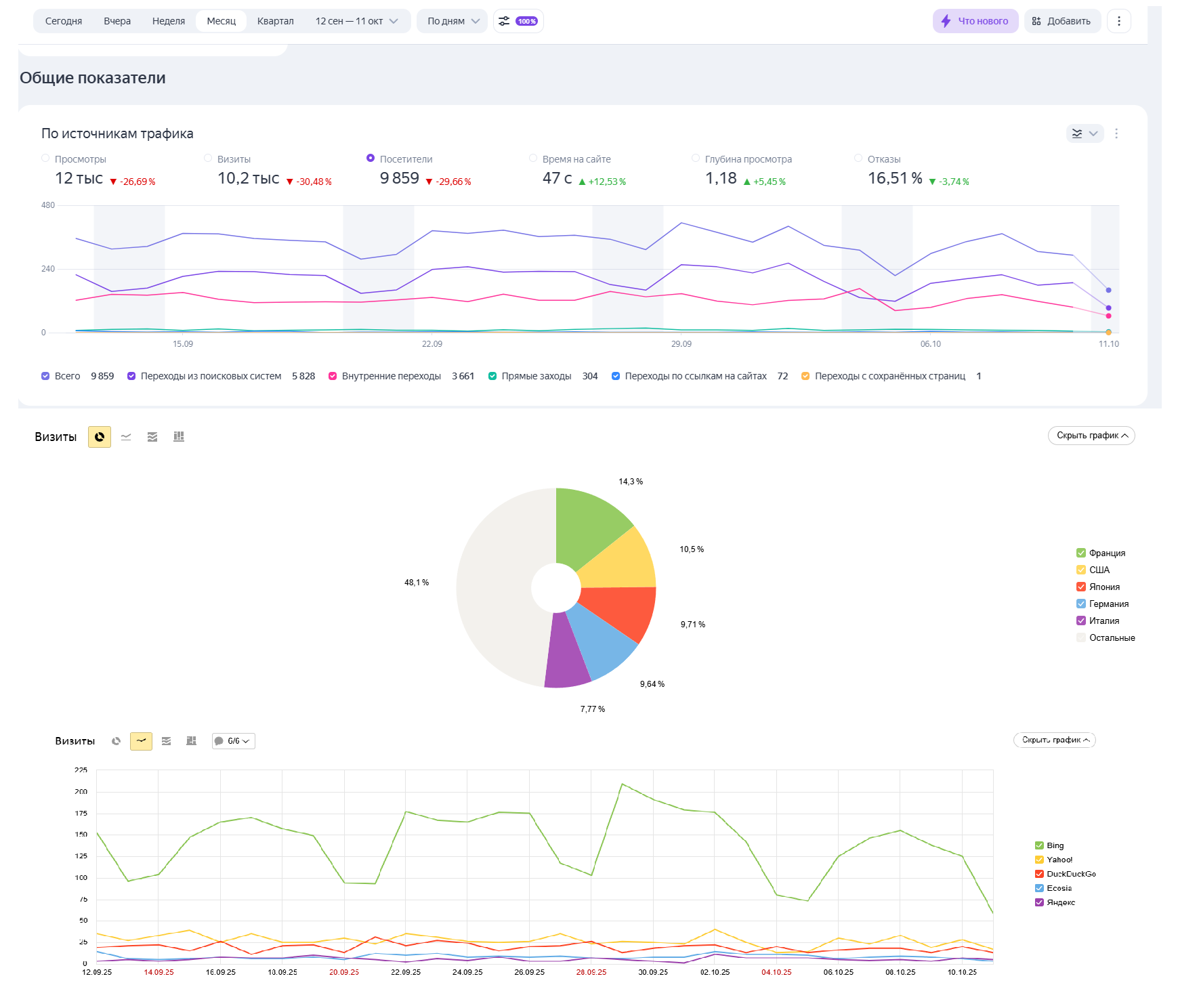
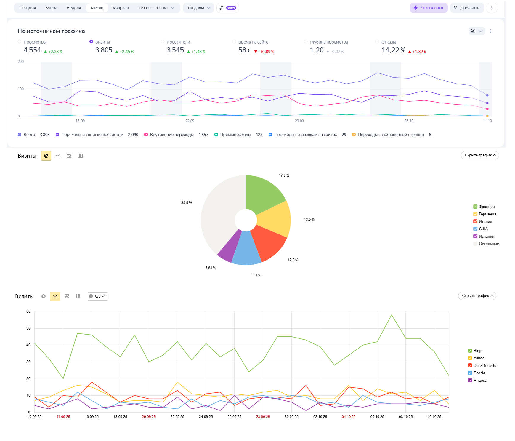
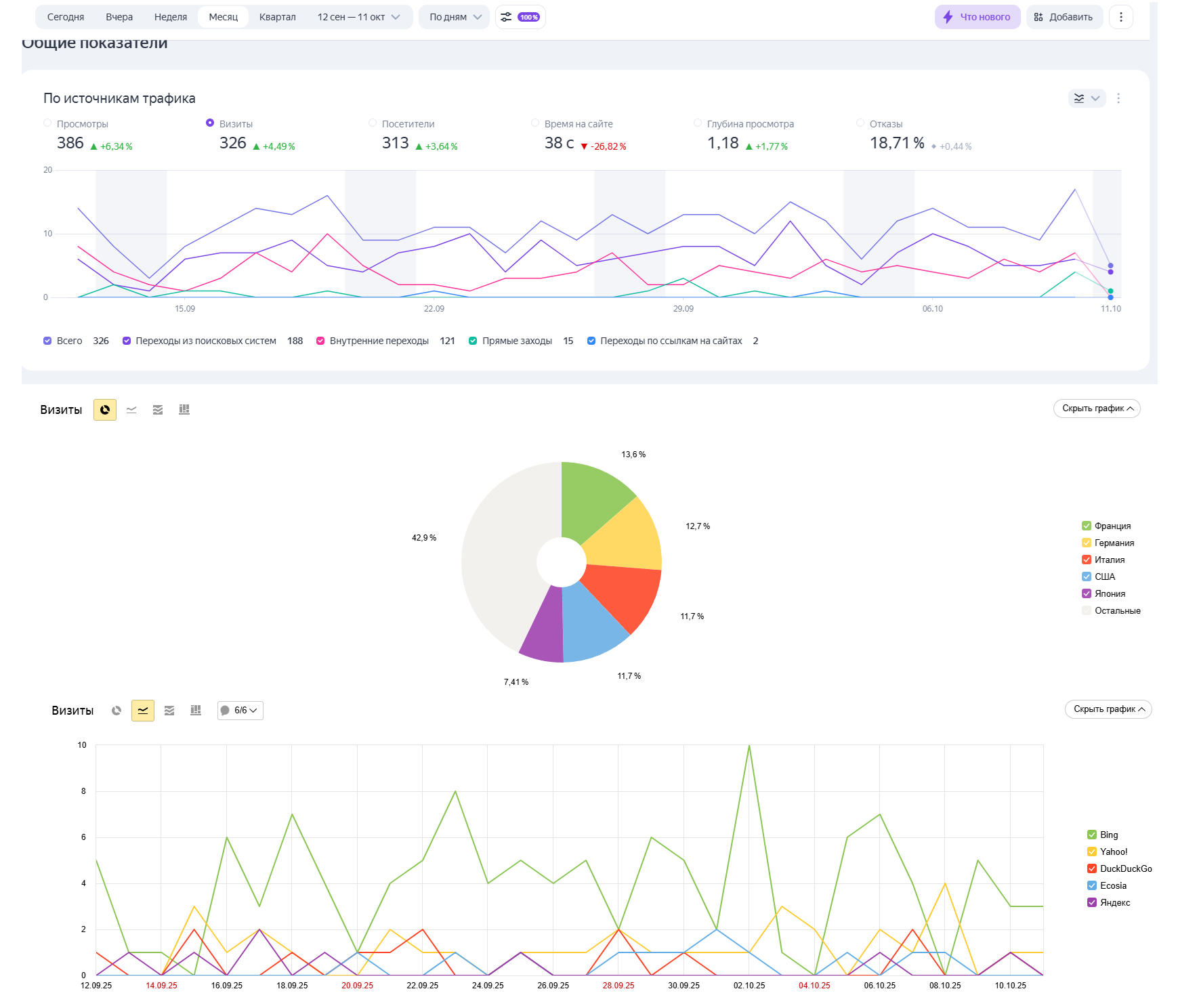
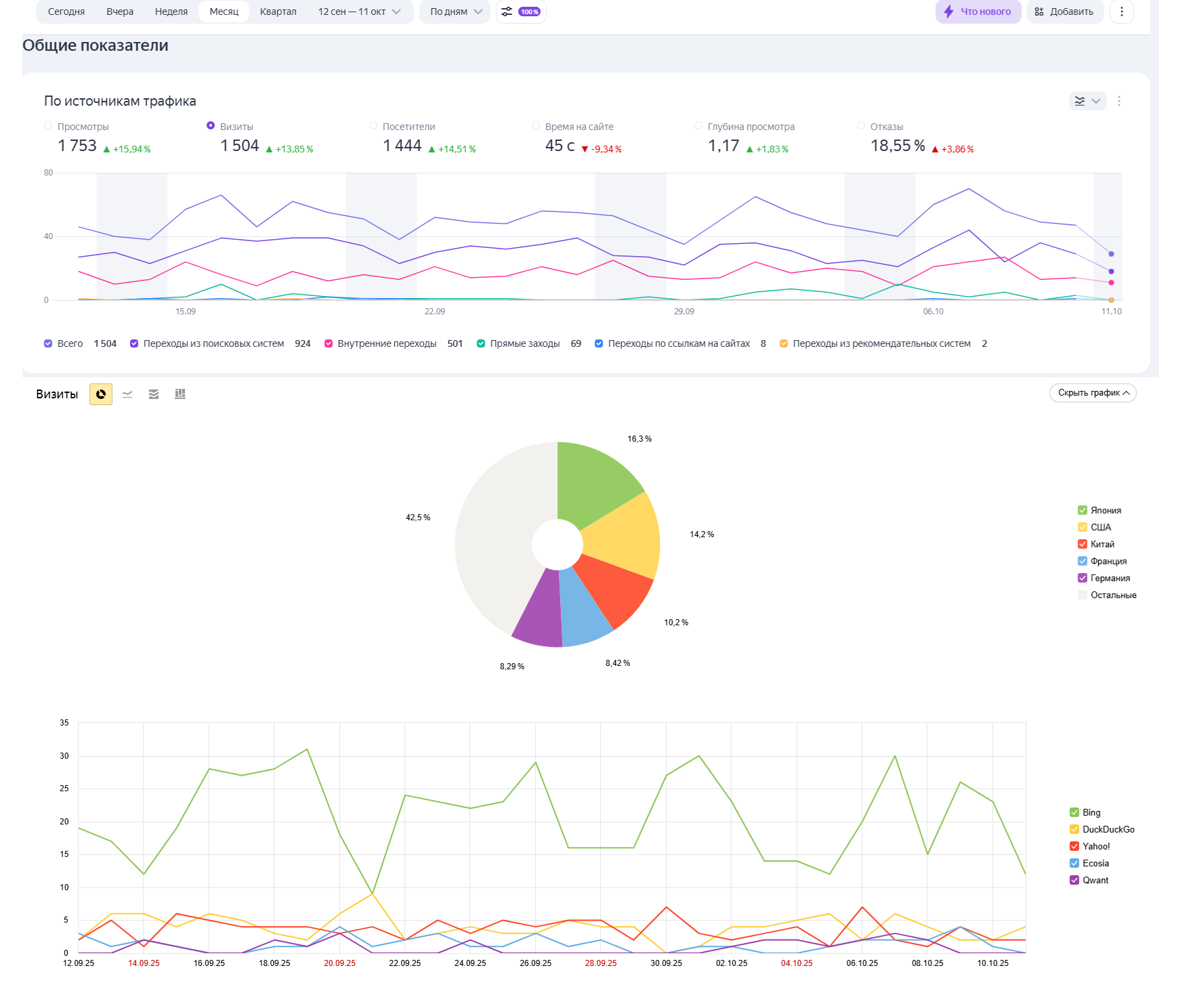
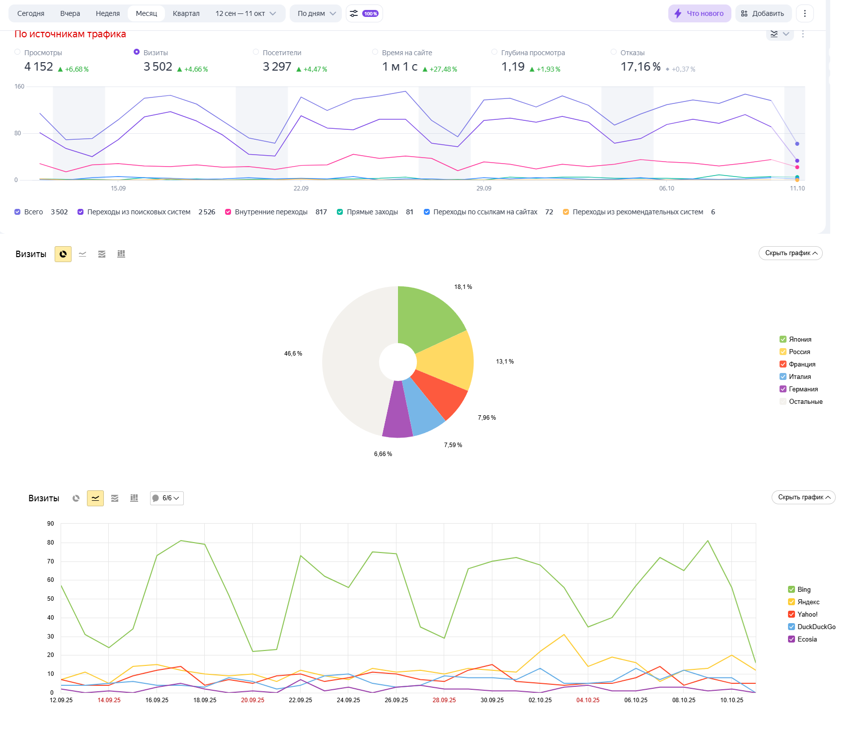
Статистика
Посетителей в день
2 572
Просмотров в день
2 572
Источники трафика / Уникальных посетителей в день
Иные источники
85 % /
2 186 Яндекс
10 % /
257 Google
5 % /
129Дополнительная информация по трафику
Подробная информация по поисковым системах на скриншотах
Доходы
Среднемесячный доход
10 000 руб.
Источники дохода
Контекстная реклама
Из них иные сети
10000
/ 100 %Бан в системах монетизации
нет
Дополнительная информация о доходах
Весь доход с Adsense (скриншот). Указан примерный доход в рублях по курсу 94р за евро. RU версия сайтов никак не монетизируется
Расходы
Среднемесячные расходы
1 690 руб.
Статьи расходов
Хостинг и администрирование
1690
/ 100 %Дополнительная информация о расходах
Расход только на хостинг (1690р/месяц) и продление доменов (21$ в год за 1 домен)
О контенте и дизайне
Дизайн сайта
Уникализированный шаблон
Фото и картинки на сайте
Из других источников
100 %
Тексты на сайте
Генерированный, синонимайз
50 %
Копи-паст
50 %
Информация о контенте
Контент: копипаст + генеренка ИИ с дополнительной уникализацией
Заявленная информация и подробное описание аукциона составлены продавцом.
URL скрыт
181 481 р.
ИКС
10
Трафик
104 631
Доход
21 105 р.
Осталось
13 дней
Ставок
0
200 000 р.
ИКС
30
Трафик
100 682
Доход
15 364 р.
Осталось
14 дней
Ставок
0
URL скрыт
200 370 р.
ИКС
30
Трафик
106 408
Доход
9 930 р.
Осталось
1 день
Ставок
0
185 186 р.
ИКС
10
Трафик
30
Доход
0 р.
Осталось
8 дней
Ставок
0
URL скрыт
177 778 р.
ИКС
0
Трафик
2 513
Доход
0 р.
Осталось
19 часов
Ставок
0
URL скрыт
203 703 р.
ИКС
30
Трафик
105 473
Доход
9 500 р.
Осталось
1 день
Ставок
0
189 914 р.
ИКС
380
Трафик
1 012
Доход
12 000 р.
Осталось
6 дней
Ставок
0
URL скрыт
180 000 р.
ИКС
10
Трафик
107 301
Доход
13 047 р.
Осталось
13 дней
Ставок
0
244 444 р.
ИКС
50
Трафик
2 823
Доход
0 р.
Осталось
1 час
Ставок
0
222 222 р.
ИКС
50
Трафик
50
Доход
10 000 р.
Осталось
5 дней
Ставок
0
222 222 р.
ИКС
10
Трафик
5
Доход
0 р.
Осталось
13 дней
Ставок
0
259 630 р.
ИКС
320
Трафик
1 174
Доход
19 898 р.
Осталось
5 дней
Ставок
0
Нет комментариев
Текущая цена:
Нет ставок
222 223 руб.
Оптимальная цена:
666 667 руб.
Блиц цена:
1 000 000 руб.
3 следят
48 просмотров
Минимальная ставка: 222 223 руб.
Продавец
Финансы | |
Общий доход (в мес.) | 10 000 руб. |
Общий расход (в мес.) | 1 690 руб. |
Чистая прибыль (в мес.) | 8 310 руб. |
Окупаемость | более 5 лет |
Трафик | |
Посетителей в день | 2 572 |
Просмотров в день | 2 572 |
Сайт в поисковых системах | |
ИКС | 10 |
Alexa Rank | Временно недоступен |
Страниц в Яндексе | Нет данных |
Страниц в Google | Нет данных |
В каталогах | Временно недоступен |
Параметры сайта | |
Дата запуска сайта | не указано |
Регистрация домена | Дек. 2023 |
Дата продления домена | Дек. 2025 |
Регистратор домена | regway.com |
CMS сайта | Wordpress |
Язык | русский |
Тематика | Стройка, ремонт, Семья, Животные |