
>>>Стройка GGL Траст = 8 | РСЯ | 200+ уников в сутки | Отличное вложение | ИКС 10 | РСЯ, GGL, Miralinks
Причина продажи: нужны деньги, закрываю кредиты. GGL Траст 8.jpg
Отличное вложение финансов - через 4-5 месяцев сайт будет стоить в два раза дороже растет, как на дрожжах.
♞«BlackHorse» SlokhovS - подписывайтесь на мои лоты. «Пусть Ваши желания - будут в восторге от Ваших возможностей!»
Возраст сайта - 3 года Яндекс ИКС 10 (в росте ждем обновления). Показатели Качества Яндекс.jpg
На сайте 120 длинных СДЛ статей все оптимизированы по SEO Yoast (смотрите скриншоты). Админка WordPress.jpg
Сайт зарабатывает на контекстной рекламе РСЯ (доход на кликах). РСЯ 10 октября 2020 года.jpg
Опубликовал более 15 СДЛ статей.Среди них ТОП-1, ТОП-5, ТОП-10 (Яндекс) Общая статистика по запросам ТОП-5.jpg
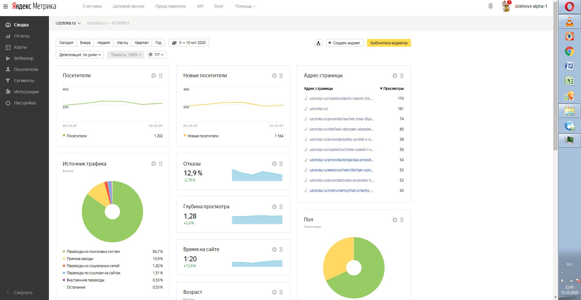
Трафик полностью естественный и в росте. Можете проверить статьи сами. Яндекс Метрика 07 октября 2020 года.jpg
ВАЖНО!
Покупателю по хорошей ставке расскажу схему расстановки RTB блоков при помощи специальных плагинов и стратегию настройки порогов CPM рекламы в Яндекс.
Скорость сайта по данным Яндекс Вебмастер 5 из 5 баллов.
Скорость загрузки 0,54 сек
Популярный сайт 2 из 5 баллов.
_________________________________________________________________________________________________
ИНФОРМАЦИЯ О ЛОТЕ:
✔ Регулярно добавляли новые статьи (смотрите на сайте).
✔ Много статей в ТОП-1, ТОП-3, ТОП 5 поиска Яндекс. Проверьте на https://a.pr-cy.ru/uzotoka.ru/
✔ На сайте быстроробот Яндекс, новые статьи попадают в индекс, практически, сразу (за несколько часов).
✔ Естественный трафик растет каждый день.
✔ Посещаемость в росте. Смотрите в Яндекс Метрику.
___________________________________________________________________________________________________
МОНЕТИЗАЦИЯ:
$ Самая доходные тематики - «строительство», «ремонт», «производство».
$ Стабильный доход РСЯ (заработок на кликах)
$ Площадка прошла модерацию и приносит доход в биржах GoGetLinks и Miralinks.
__________________________________________________________________________________________________
О САЙТЕ:
✑ Движок сайта WordPress и все необходимые плагины под ключ. Удобный, стильный и быстрый шаблон сайта. Скорость загрузки 0,54 сек
✑ Защищенный протокол для сайта https. Мобильная и десктопная версия сайта.
✑ Домен на REG.RU мгновенное онлайн переоформление на Вас. Продлен на год вперед.
___________________________________________________________________________________________________
Более подробную информацию отправлю в личку!
Прежде чем что-то спросить, пожалуйста, прочтите описание, спасибо!
✩ Еще несколько интересных лотов:
>>> Сайт о строительстве | Возраст 8 лет | Под развитие | Доход GGL, РСЯ, Adsense
https://www.telderi.ru/ru/viewsite/1794090
>>> Старый сайт о хобби |ИКС 10 | Работает с 2016 года | Под развитие | Легкий старт
https://www.telderi.ru/ru/viewsite/1808052
>>>Старый сайт о строительстве | 6 лет | Доход на кликах РСЯ, Adsense | GGL, Miralinks| ИКС 90 |
https://www.telderi.ru/ru/viewsite/1989811
>>>Отличный сайт о строительстве | Доход на кликах | Adsense, РСЯ, GGL, Miralinks
https://www.telderi.ru/ru/viewsite/1989810
>>>Женская тематика | ИКС 10 | Заготовка для доходного сайта | Актуальная тема
https://www.telderi.ru/ru/viewsite/1989817
Финансы | |
Общий доход (в мес.) | 525 руб. |
Общий расход (в мес.) | 30 руб. |
Чистая прибыль (в мес.) | 495 руб. |
Окупаемость | более 5 лет |
Трафик | |
Посетителей в день | 152 |
Просмотров в день | 199 |
Параметры сайта | |
Дата запуска сайта | Авг. 2017 |
Регистрация домена | Авг. 2017 |
Дата продления домена | Авг. 2021 |
Регистратор домена | beget.com |
Онлайн переоформление | Да |
CMS сайта | Wordpress |
Язык | русский |
Тематика | Стройка, ремонт, Производство, Бизнес |