
Продам музыкальный сайт обучающая игре на гитаре. Икс 10
Права подтверждены
Публичный аукцион
Описание
Сайт с доменом justmusic.top предназначен для музыкального образования. В СНГ очень мало музыкальных школ готовых обучать онлайн причём по выгодной цене, а спрос на учителей растёт с каждым годом!
Подробнее...
Для этого и был создан проект, чтобы учителя могли легко найти через сайт клиентов, при том с учителей будет взиматься проценты( 20%) от стоимости курса.
В прикрепленных файлах вы сможете увидеть что действительно приходит заявки на обучение, но имена почты и номер были скрыты из-за конфиденциальной информации.
Кончено сайт требует доработок но поэтому цена довольна низкая что позволит развить сайт до совершенства!
Санкции поисковых систем Яндекс: Контекстная реклама
Видео реклама
Причина продажи Для каждого нового проекта нужны хорошие вложения. Это был первый мой проект где я не рассчитал свои финансы. Продаю сайт чтобы иметь средство для создания нового проекта!
Вместе с сайтом передается Имеется на браные учителя (4-ро) готовые поработать в любое время.
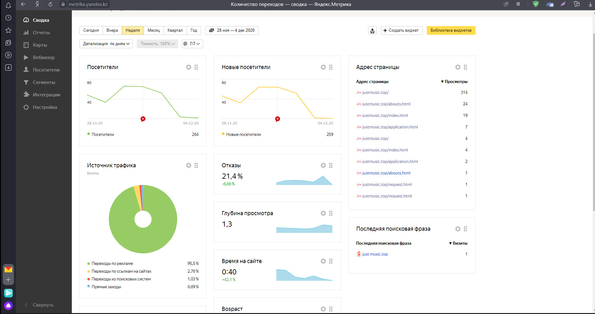
Статистика
Посетителей в день
39
Просмотров в день
62
Источники трафика / Уникальных посетителей в день
Иные источники
96 % /
37 Закладки
4 % /
2Дополнительная информация по трафику
Имелась подключение яндекс метрике именно контекстная реклама, но в частности были посетители не через в за счёт рекламы, ведь по SEO мы продвигаемся всё дальше
Доходы
Среднемесячный доход
609 руб.
Источники дохода
Продажа товаров и услуг
600
/ 99 % Контекстная реклама
Из них РСЯ
9
/ 1 %CTR 0.95 %;
Бан в системах монетизации
Монетизация отключена, есть возможность включить
Дополнительная информация о доходах
Сайт рассчитан забирать 20% у учителей занимаешься преподаванием. В зависамости от рекламы сайт может получать от 20к до 100к рублей и более.
Расходы
Среднемесячные расходы
490 руб.
Статьи расходов
Хостинг и администрирование
365
/ 74 % Иные расходы
125
/ 26 %Дополнительная информация о расходах
В расходы входит:
- Оплата хоста каждый (в год 4.4тыс руб).
- Продление домена justmusic.top (в год 450руб)
-SSL ключ ( в год 1.3тыс руб)
- Реклама и акции по ваши предпочтению
О контенте и дизайне
Дизайн сайта
Уникальный
Фото и картинки на сайте
Собственные
20 %
Из других источников
80 %
Тексты на сайте
Копирайт
90 %
Ручной рерайт
10 %
Информация о контенте
Текст и логотип были сделаны самостоятельно . Дизайн свой, работали без шаблонов из магазинов.
Заявленная информация и подробное описание аукциона составлены продавцом.
Нет комментариев
Текущая цена:
Нет ставок
3 800 руб.
Оптимальная цена:
11 400 руб.
Блиц цена:
28 500 руб.
0 следят
130 просмотров
Продавец
Финансы | |
Общий доход (в мес.) | 609 руб. |
Общий расход (в мес.) | 490 руб. |
Чистая прибыль (в мес.) | 119 руб. |
Окупаемость | более 5 лет |
Трафик | |
Посетителей в день | 39 |
Просмотров в день | 62 |
Параметры сайта | |
Дата запуска сайта | Окт. 2020 |
Регистрация домена | Сент. 2020 |
Дата продления домена | Сент. 2022 |
Регистратор домена | hostiq.ua |
CMS сайта | Отсутствует |
Язык | русский |
Тематика | Работа, Обучение, Бизнес |