КаталогСайтыСтатейник про насекомых Траф...
URL скрытПубличный аукцион
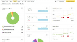
Финансы
Доход:8 962 ₽ / мес
Расход:50 ₽ / мес
Прибыль:8 912 ₽ / мес
Окупаемость:1 год 6 мес.
Статистика
Посетителей в день:1 521
Просмотров в день:1 742
Характеристики
Параметры
Регистрация домена:январь 2017
Дата продления домена:январь 2023
Регистратор домена:beget.com
CMS:Wordpress
Язык:русский
Тематика:Энциклопедии, Здоровье, Природа
Поисковый трафик
ИКС:20
Страниц в Яндексе:888
Страниц в Google:739
Описание

Сайт сделан по определённой методике (см. О контенте и дизайне).

Описание, факты и борьба с насекомыми и прочими вредителями в доме, огороде и на природе.

Возможно расширение по смежным темам: садоводство, животные, паразиты и тд.

Домен с 17 года, но 98% статей опубликовано в конце 20 - начале 21 года.

Сайт на росте.

Ссылки не покупал, не продавал.

________

Телдери пишет о наличии турбо страниц. На самом деле в турбо всего 5 страниц, я не знаю как их оттуда удалить.

Читать полностью
Санкции поисковых систем:Нет
Причина продажи:Нужны деньги
Вместе с сайтом продается:Плагин FlatPM
Статистика
Посетителей в день1 521
Просмотров в день1 742
Роботность-
Источники трафика:
Источник
Уникальных
%
Яндекс
1 354
89%
Закладки
76
5%
Иные источники
46
3%
Google
46
3%
Дополнительная информация по трафику:Трафик из поиска, в основном с яндекса. Рост каждый день. Сейчас 2000-2500 чел/сут. Телдери пишет о наличии турбо страниц. На самом деле в турбо всего 5 страниц, я не знаю как их оттуда удалить.
Анализ позиций и конкурентов сайтаАнализ позиций и конкурентов сайта
в Топ 1403
в Топ 33227
в Топ 56963
в Топ 1016412
в Топ 5055124
Чтобы ознакомиться с подробным анализом позиций и конкурентов сайта, продавец должен предоставить вам URL
*Данные предоставлены сервисом Keys.so по базе Яндекс Москва
Финансы
Среднемесячный доход
8 962 ₽
Источники дохода:
Контекстная реклама:8 962 ₽ / 100%
РСЯ:8 962 ₽ / 100%
Бан в системах монетизации:В адсенс не приняли
Среднемесячный расход50 ₽
Статьи расходов:
Хостинг и администрирование:50 ₽ / 100%
Доп. информация о доходах/расходах:
За последние 30 дней - 12137 р;
За последние 2 месяца - 17579 рублей.
Доход растёт, за последние 10 дней 492 р/день в среднем.
Скрины загрузил
____________________________ _
UPD 10.06: Сегодня пришло письмо от РСЯ. "Ваш домен отклонен модерацией по причине несоответствия правилам участия в РСЯ."
Победителя выбирать не буду, без его согласия.
Оферная ниша. Можно продавать товары. Люди ищут способы и средства для борьбы с насекомыми.
50 рублей на хостинг. Семантика выписана. На данном этапе больше расходов нет.
Контент и дизайн
ДизайнНет
Фото и картинки
Из других источников (100%)
Фото и картинки
Ручной рерайт (5%)Копи-паст (95%)
Дополнительная информация:Статьи формируются по определённой методике.

Статьи собранные минимум из 5-6 источников с ограничением в 30% из одного источника. Что позволяет избежать санкций от поисковиков, также делает статью отчасти уникальной. 1 статья обходится в 50 - 70 рублей, если делегировать полностью: семантика, автоматический парсинг, работа тз мейкера.
За счет широкого охвата семантики, сайт обходит конкурентов по НЧ и СЧ запросам. Также проект в топе по многим комерческим ключам.
Заявленная информация и подробное описание аукциона составлены продавцом.
1 комментарий
glodia10.06.2021 07:45
Сегодня пришло письмо от РСЯ. "Ваш домен отклонен модерацией по причине несоответствия правилам участия в РСЯ." Победителя выбирать не буду, без его согласия.
Настоящий сайт управляется Обществом с ограниченной ответственностью "Телдери", ОГРН 1173443026239. Прием платежей и выплата денежных средств контрагентам могут осуществляться партнерами Сервиса.
WMID 056337168579
Яндекс.Метрика