Сайт в Дзене. Лидер ниши. По последней ставке
Права подтверждены
Публичный аукцион
Доход подтвержден
Описание
Сайт про вязание. Лидер ниши. Сайту 10 лет. Подключен к Дзену по РСC.
Подробнее...
ВНИМАНИЕ!
Лето для вязания - не сезон. Люди вяжут долгими холодными вечерами. Поэтому данные о доходах, которые автоматически подгружает Телдери, малоинформативны.
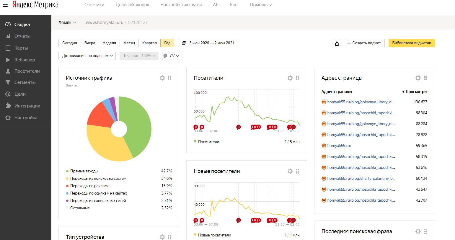
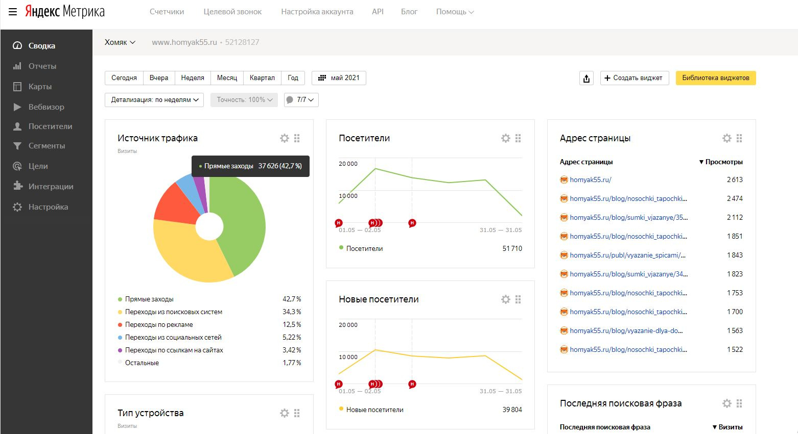
Смотрите скрины дохода за год. Доход за год 363 тысячи рублей.
Санкции поисковых систем Санкций нет
Причина продажи Полная ликвидация пакета сайтов.
Вместе с сайтом передается Контакты КМ, который делает все сам. Я за 3 года владения сайтом вообще ничего с ним не делал, полный пассив.
Статистика
Посетителей в день
2 288
Просмотров в день
3 838
Источники трафика / Уникальных посетителей в день
Закладки
39 % / 892
Иные источники
25 % / 572
Яндекс
19 % / 435
Google
16 % / 366
Mail.ru
1 % / 23
Дополнительная информация по трафику
Трафик имеет сезонность. Сезон - осень-зима. Прошлой осенью было 10-12 тысяч посетителей в день. см. скрины.
Доходы
Среднемесячный доход 
 5 274 руб.
Источники дохода
Контекстная реклама
Из них Google Adsense
5274 / 100 %
CTR 0.55 %; выплаты в аккаунте были
Бан в системах монетизации
нет
Дополнительная информация о доходах
РСЯ подключен. Почему-то не подгружается на графике. Смотрите скрины.
Адсенс за год - 2767 долларов.
Лентаинформ за год - 1210 долларов.
РСЯ за год 65000 р.
Расходы
Среднемесячные расходы
1 300 руб.
Статьи расходов
Хостинг и администрирование
300 / 23 %
Контент
1000 / 77 %
Дополнительная информация о расходах
Есть КМ, пишет статьи по 200р.
О контенте и дизайне
Дизайн сайта
Уникальный
Фото и картинки на сайте
Собственные
100 %
Тексты на сайте
Копирайт 
100 %
Информация о контенте
Пишет полностью самостоятельно КМ по следующей системе: сказать в месседжере, сколько надо статей на месяц, оплатить их по факту.
                                Заявленная информация и подробное описание аукциона составлены продавцом.                            
                        Нет комментариев
        
        
        
     Текущая цена: 
114 000 руб.
 Оптимальная цена:
114 руб.
 Блиц цена:
990 000 руб.
 0 следят
 992 просмотра
        Продавец    
    
    
| Финансы | |
| Общий доход (в мес.) | 5 274 руб. | 
| Общий расход (в мес.) | 1 300 руб. | 
| Чистая прибыль (в мес.) | 3 974 руб. | 
| Окупаемость | меньше 1 месяца | 
| Трафик | |
| Посетителей в день | 2 288 | 
| Просмотров в день | 3 838 | 
| Параметры сайта | |
| Дата запуска сайта | не указано | 
| Регистрация домена | Нояб. 2012 | 
| Дата продления домена | Нояб. 2021 | 
| Регистратор домена | beget.com | 
| Онлайн переоформление | Да | 
| CMS сайта | Datalife Engine (DLE) | 
| Язык | русский | 
| Тематика | Хобби, Обучение |