 
Продается готовый бизнес: сайт-каталог игр + Telegram-бот с пассивным доходом от 60 000 руб./мес.
Окупаемость всего 6 месяцев!
Полностью готовый к работе проект. Продается единым активом.
ЧТО ВЫ ПОЛУЧАЕТЕ?
Сайт-каталог игр и приложений
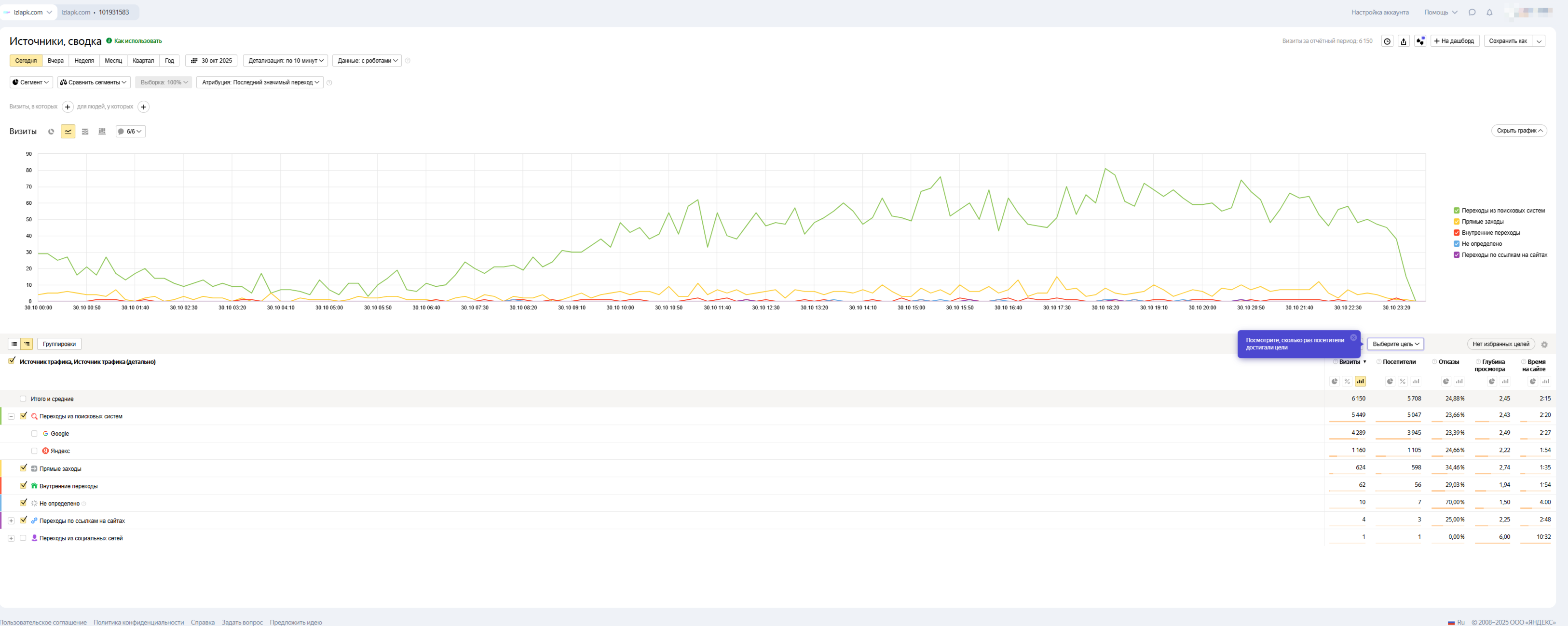
Высокий органический трафик: 4 500 - 5 000+ уникальных посетителей в день.
Продвижение за счет поисковых систем (Google, Яндекс). Весь трафик – натуральный, реклама не покупалась.
Трафик стабильно растет ежедневно.
Монетизация: на данный момент подключена только РСЯ
Telegram-бот для выдачи файлов (@FileDropMaster_bot)
Огромная база пользователей: более 350 000+.
Бот уже настроен, работает
ТЕКУЩАЯ МОНЕТИЗАЦИЯ И ДОХОД
✔ Совокупный доход: ОТ 60 000 РУБЛЕЙ В МЕСЯЦ.
Сайт:
Доход с рекламы (РСЯ). Подключена только одна монетизация, что открывает простор для роста.
Telegram-бот:
Рекламные рассылки: Цена за 1 пост — 2000 рублей. Вы можете легко поднять цену.
Обязательная подписка (ОП): Стоимость 1 подписки — 1,3 рубля. Вы можете установить свою цену.
Ссылка на актуальную статистику бота (обновлена 27.10.25):
https://t.me/BotStatRobot?start=_FileDropMaster_bot
Увеличение дохода с сайта: Подключите прямую рекламу, тизерные сети, партнерские программы — и ваш доход взлетит.
Рост доходов с бота: Поднимите цену на рассылки
Увеличьте стоимость ОП.
Готовая аудитория: База в 350k+ пользователей — это золотая жила для монетизации. Вы получаете ее сразу.
Пассивность: Основной трафик идет с поиска, система работает автоматически. Требуется минимальное вмешательство.
ЧТО ВХОДИТ В СДЕЛКУ?
Полные права на сайт (домен, Перенос сайта на ваш -хостинг).
Полные права на Telegram-бот (исходный код, Полный перенос на ваш сервер vps).
Полная база данных и статистика.
Я передам все ссылки на чаты, где можно легко находить рекламодателей на рассылки и ОП. Вы сразу сможете начать продавать!
ПОЧЕМУ Я ПРОДАЮ?
Проект выведен на стабильный доход, но я развиваю другие направления и не могу уделять ему достаточно времени. Для нового владельца — это готовый, работающий бизнес с моментальным выходом на прибыль.
Рассчитывается исходя из дохода 60 000 руб./мес. и окупаемости за 6 месяцев.
ВСЕ продается только единым пакетом. По отдельности — НЕТ.
| Финансы | |
| Общий доход (в мес.) | 67 644 руб. | 
| Общий расход (в мес.) | 600 руб. | 
| Чистая прибыль (в мес.) | 67 044 руб. | 
| Окупаемость | 6 мес. | 
| Трафик | |
| Посетителей в день | 3 513 | 
| Просмотров в день | 9 193 | 
| Параметры сайта | |
| Дата запуска сайта | не указано | 
| Регистрация домена | Янв. 2025 | 
| Дата продления домена | Янв. 2026 | 
| Регистратор домена | timeweb.com | 
| Онлайн переоформление | Да | 
| CMS сайта | Wordpress | 
| Язык | русский | 
| Тематика | Игры | 
 
                                     
                





