КаталогТелеграм ботыАвтоматизированный сервис обхо...
URL скрытПубличный аукцион
Финансы
Доход:5 000 ₽ / мес
Расход:2 500 ₽ / мес
Прибыль:2 500 ₽ / мес
Окупаемость:более 5 лет
Статистика
Живые пользователи:54
Мёртвые пользователи:100
Характеристики
Тематика:Интернет
Описание

Продаётся готовый SaaS-сервис ВПН c автоматическим управлением через Telegram-бота.

Система полностью автономна: выдача ключей, продление, смена локаций, оплата, управление пользователями — всё автоматизировано.

Основной акцент сервиса — доступ без блокировок для пользователей из РФ, стабильная скорость, простота входа.

⚡ Технологии

Backend: Go, PHP

Telegram-бот: кастомная логика

VPN: Outline + XRay

Автоматизированный деплой серверов

Собственная админ-панель

Приватный Git-репозиторий

???? Локации серверов

Россия

Нидерланды

Чехия

Польша

Добавление новых стран — 10 минут

Что передаю покупателю

✅ исходный код (Go)

✅ приватный репозиторий

✅ вся инфраструктура (серверы + auto-deploy)

✅ админ-панель

✅ домен

✅ Telegram-бот @MaxiVpnBot

✅ документация и обучение

✅ сопровождение на старте

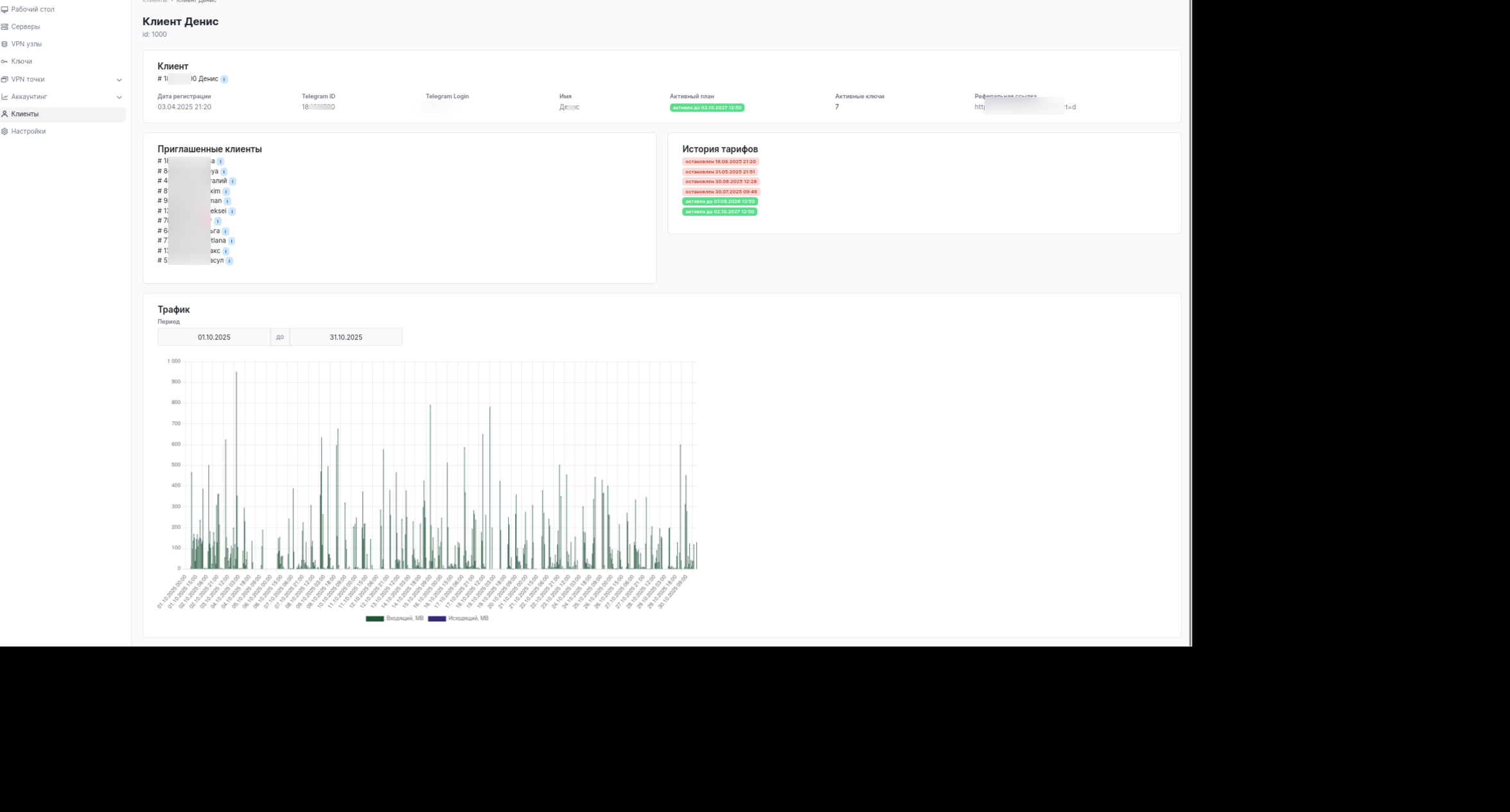
Текущие показатели

~50 активных пользователей (без рекламы)

Пользуются месяцами, стабильная аудитория

Средний чек: 210 ₽ / 3 месяца

Оплата: карты / СБП / Telegram Stars

Бесплатный пробный период 14 дней

Реферальная программа

Расходы

Статья Сумма

4 VPN-серверов ~4€ / месяц

Основной сервер ~400 ₽ / месяц

Домен ~1000 ₽ / год

Самописный продукт на Go (не скрипт с GitHub)

Автоматизация полной воронки

Активные живые пользователи

Минимальные расходы инфраструктуры

Готовый рабочий бизнес для запуска рекламы

Встроенный реферальный движок

Уникальный телеграм-бот + админка + коробочное решение

При грамотной рекламе проект может приносить 50–150k₽/мес+ уже в первые 1–2 месяца.

Читать полностью
Статистика
Живые пользователи54
Мёртвые пользователи100
Активные группы-
Финансы
Среднемесячный доход
5 000 ₽
Среднемесячный расход2 500 ₽
Заявленная информация и подробное описание аукциона составлены продавцом.
Настоящий сайт управляется Обществом с ограниченной ответственностью "Телдери", ОГРН 1173443026239. Прием платежей и выплата денежных средств контрагентам могут осуществляться партнерами Сервиса.
WMID 056337168579
Яндекс.Метрика